Шаблоны событий в ClickStack
Шаблоны событий в ClickStack позволяют быстро разобраться в больших объёмах логов или трейсов, автоматически группируя похожие сообщения, так что вместо того, чтобы перебирать миллионы отдельных событий, вам нужно проанализировать лишь небольшое количество значимых групп.

Это значительно упрощает определение того, какие ошибки или предупреждения являются новыми, какие повторяются, а какие вызывают резкие всплески объёма логов. Поскольку шаблоны формируются динамически, вам не нужно задавать регулярные выражения или поддерживать правила парсинга — ClickStack автоматически адаптируется к вашим событиям независимо от их формата.
Помимо реагирования на инциденты, такой высокоуровневый обзор помогает выявлять «шумные» источники логов, которые можно сократить для уменьшения затрат, обнаруживать различные типы логов, которые генерирует сервис, и быстрее отвечать на вопрос, генерирует ли система уже сигналы, представляющие для вас интерес.
Доступ к шаблонам событий
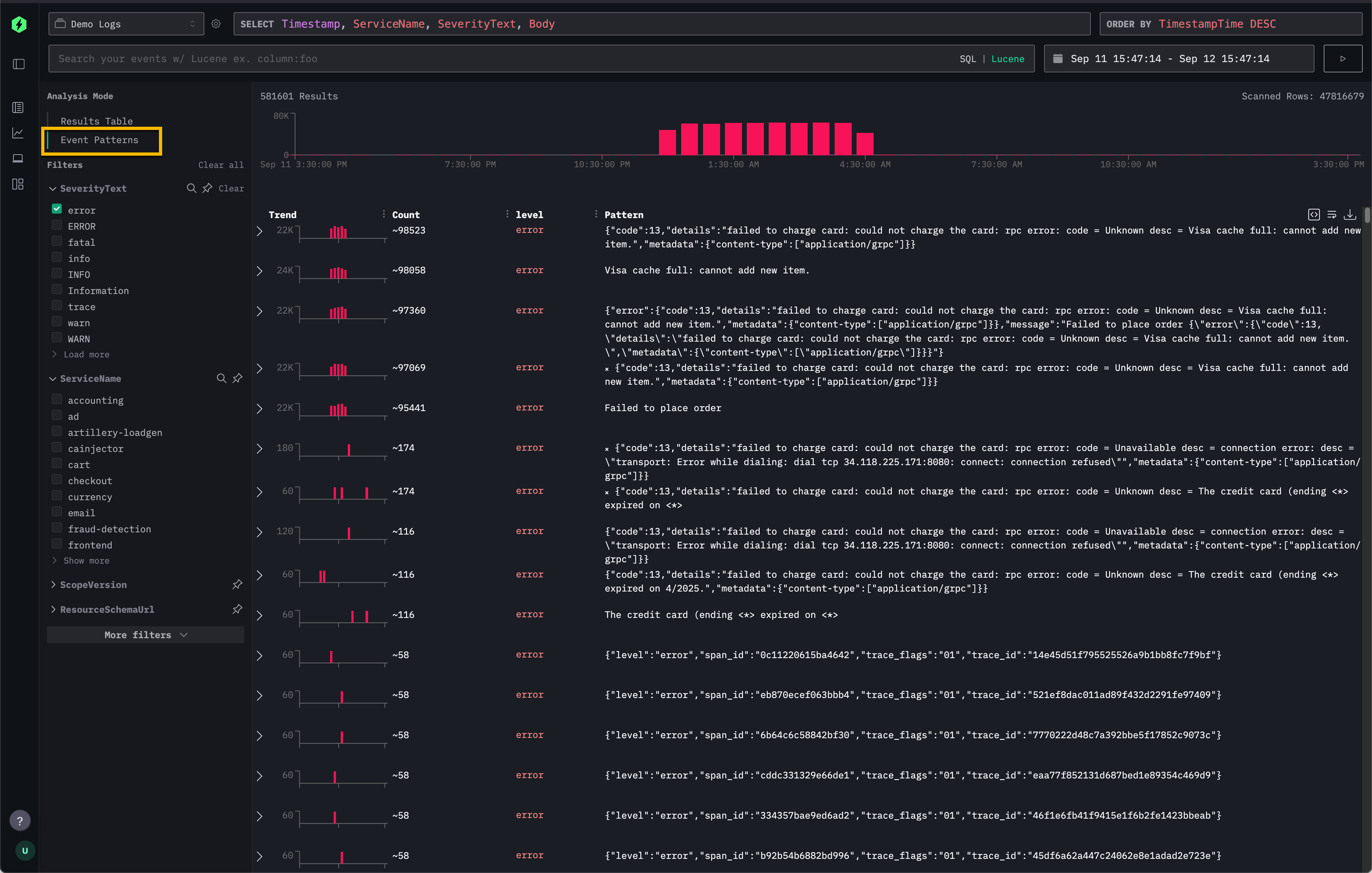
Шаблоны событий доступны напрямую через панель Search в ClickStack.
В селекторе Analysis Mode в левом верхнем углу выберите Event patterns, чтобы переключиться со стандартной таблицы результатов на кластеризованный вид похожих событий.

Это является альтернативой настройке по умолчанию Results Table, при которой можно просматривать каждый отдельный лог или трейс.
Рекомендации
Шаблоны событий наиболее эффективны, когда применяются к узким выборкам ваших данных. Например, предварительная фильтрация по одному сервису перед включением шаблонов событий, как правило, позволяет выявить более релевантные и интересные сообщения, чем применение шаблонов сразу ко множеству (например, тысячам) сервисов.
Они также особенно полезны для обобщения сообщений об ошибках, когда повторяющиеся ошибки с разными ID или содержимым группируются в лаконичные кластеры.
В качестве наглядного примера посмотрите, как шаблоны событий используются в Remote Demo Dataset.